|
Article ID: 1717
Last updated: 26 Apr, 2024
Plesk Server Monitoring helps to keep your Plesk running smoothly by tracking the server resource usage and notifying you when one or more resource usage reaches a predefined threshold. Note : For more information look for the reference url given below In order to access and check Server Monitoring, follow the below mentioned steps:- 1. Login to your Plesk panel using your Username and Password. 2. Now look for the option Monitoring on the left menu bar and click on it.
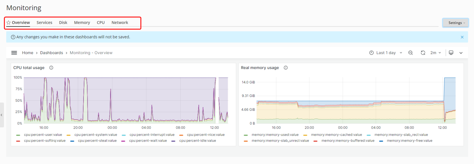
Monitoring Overview Dashboard and server resource list (Disk, Memory, CPU etc) of your Server will appear, which you can use for server resource monitoring.
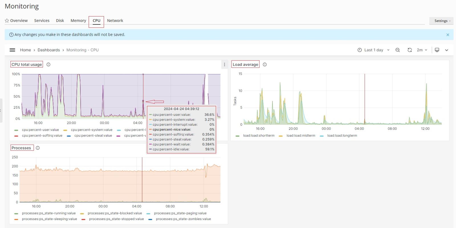
![]() 3. Select on any tab of server resource which you want to check the monitoring, for example lets choose CPU and check its monitoring data. Hover you cursor at graph and you will find the data at each co-ordinate as per your requirement.
![]()
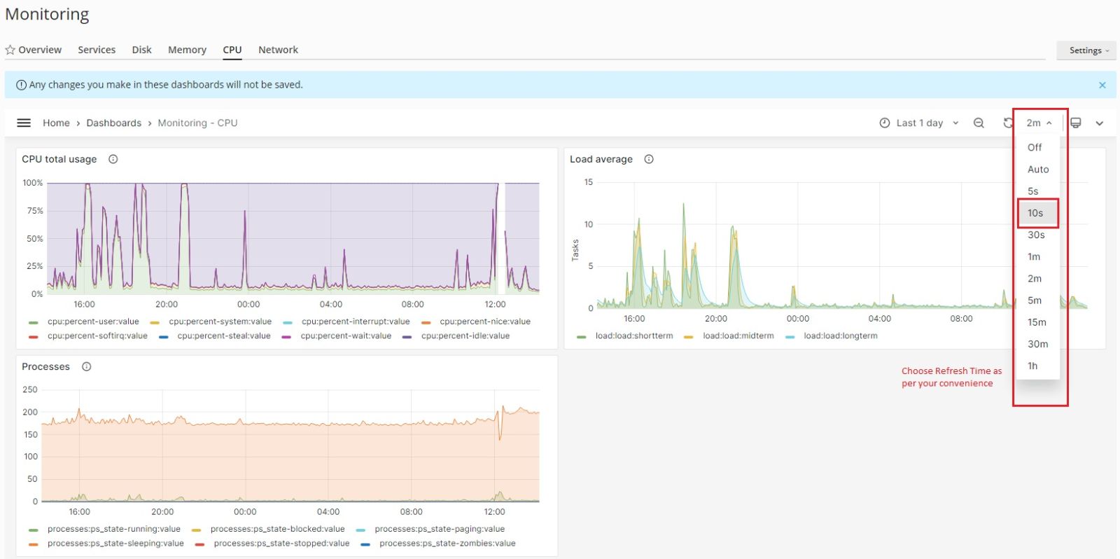
4. You can select how often Monitoring auto-refreshes its data: for example, each five seconds or each hour. You can also turn off auto-refresh and refresh the data manually by clicking the refresh icon. By default, Monitoring auto-refreshes its data every two minutes.
5. To change the time range for which the Monitoring graphs show data:
6. You can set the Thresholds for resource monitoring tracks, Customize the order or show/hide specific graphs, change the basic monitoring Parameters at Setting tab located at top right.
This article was:
Report an issue
Article ID: 1717
Last updated: 26 Apr, 2024
Revision: 7
Views: 588
Comments: 0
Tags
|

.png)



.jpg)
